WELCOME TO THE OFFICIAL WEBSITE.
0515-88581100 88361773
285 West Ring Road, Yancheng City, Jiangsu Province
Chinese
English
Home
Company profile
Company profile
President Speech…
Corporate Cultur…
Honor
Product
Temperature and …
Pressure vessel …
Boiler component…
Power station va…
Safety valve ser…
Butterfly valve
Main Achievements
Sales Network
Contact Us
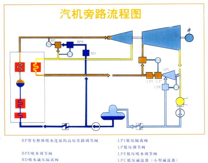
Bypass device series
Position:
Home
>
Product
>
Bypass device series
Bypass device series
Detailed content
Date:2019-11-04 14:47:22 Author:admin
PREV:
No information!
NEXT:
Bypass device
0515-88581100